按需定制
按需定制工业温控方案和控温设备
-

-

8小时响应
8小时内提供完整的专业对接服务 -

24小时上门
24小时内安排方案工程师上门看厂 -

终身维护
久阳设备在使用内提供完善的售后服务
国内煤炭开采主要集中在北方地区,四季分明的气候,对于煤炭破碎机的使用有相当大的影响,温度过高或过低,对于设备的使用都有影响,尤其是电机轴承的温度必须保持在一定温度范围内才能保证破碎机的正常工作。在此情况下,借助辅助控温设备对煤炭破碎机电机轴承进行温度控制是优选,其中冷热一体机兼备加热和冷却,能够轻松实现电机轴承的冷热控温。
煤炭破碎机电机轴承的控温需求分析

煤炭破碎机电机轴承长期运转需要保证温度恒温
煤炭破碎机破碎过程是在电机的带动下旋转进行,通常要在长时间、高强度的工作状态,这对于电机轴承的温度是相当的考验。一方面环境的温度,夏季温度过高、冬季温度环境温度过低,对于破碎机电机轴承润滑油的温度影响很大,轴承润滑油必须在稳定温度区间内才能起到润滑、降温的作用;另一方面,连续不断地工作,轴承与油膜间的摩擦产生了热量,需要及时的散热才能保证轴承的正常运行,避免过热变形,损坏轴承、影响破碎机的正常工作。
煤炭破碎机电机轴承控温案例
客户要求煤炭破碎机电机轴承冬天温度低需要加热,夏天温度高需要冷却,温度要保持在28~30℃范围内。结合煤炭开采地区水资源较为缺乏的特点,我们为客户选型了风冷式冷热一体机JC-05AL作为煤炭破碎机电机轴承的冷热控温设备。

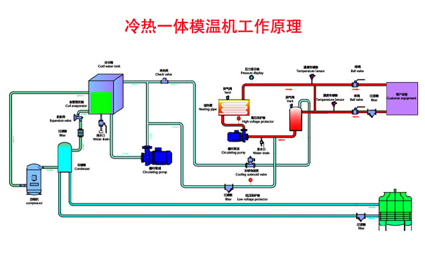
破碎机轴承加热冷却专用冷热一体机运行原理
风冷式冷热一体机是能够提供冷却用冷冻水和加热用热水的智能控温设备,采用了微电脑控制器PID调节加热和冷却。当破碎机电机轴承的温度低于28℃时启动加热系统将轴承温度升高并稳定,让轴承温度高于30℃时启动制冷系统进行冷却降温并稳定,这样电机轴承的温度就能够稳定在设定温度区间内。
JC-05AL风冷式冷热一体机部分参数
制冷量:14.01KW,12040Kcal/h
加热功率:12KW
压缩机功率:3.75KW
冷冻水泵:1.5KW
整机功率:16.86KW

煤炭破碎机轴承加热冷却用JC-05AL风冷式冷热一体机
除了基本的精准冷热控温功能外,风冷式冷热一体机可以根据使用需求来定制温控精度、流量精度、压力精度等调控的额外功能,加装涡轮流量变送器、RS485通讯与破碎机联机实现远程控制等。
有了风冷式冷热一体机的冷热控温,煤炭破碎机电机轴承温度得到准确稳定的控制,再也不用担心设备无法正常启动,也不用担心轴承润滑油因为温度过高过低的问题失去润滑降温的效果,有效地避免因轴承温度过高或偏低引起的设备故障,提升煤炭的处理效率,设备使用寿命也能够大大地延长。
煤炭破碎机电机轴承冷热控温,就用风冷式冷热一体机,久阳机械为您量身定制,知名kaiyun·开云(中国)官方网站冷水机厂家,质量有保证,欢迎来电详询。

本文收录在久阳机械网站:www.huaqili.com,转载请标明出处。

按需定制
按需定制工业温控方案和控温设备

8小时响应
8小时内提供完整的专业对接服务

24小时上门
24小时内安排方案工程师上门看厂

终身维护
久阳设备在使用内提供完善的售后服务