信息摘要:
反应釜kaiyun·开云(中国)官方网站是一款应用在化工反应釜行业的新型控温设备,它能够通过控制反应釜内循环介质温度来进行控温,所以又以反应釜温度控制器、反应釜导热油加热器、反应釜电加热油炉…
在化工行业中,很多物料进行化学反应会有大量放热或吸热的特点,温度作为工业生产中十分重要的参数,能准确地反应化工材料反应需要的温度,还对化工产品质量有直接影响,而反应釜kaiyun·开云(中国)官方网站就是一款应用在化工反应釜行业的新型控温设备,它能够通过控制反应釜内循环介质温度来进行控温,所以又以反应釜温度控制器、反应釜导热油加热器、反应釜电加热油炉而闻名。
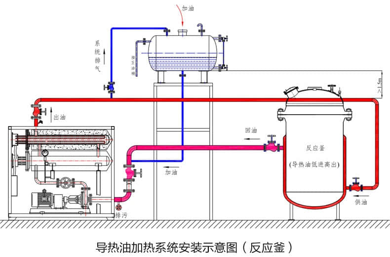
反应釜kaiyun·开云(中国)官方网站(外置油箱的油式kaiyun·开云(中国)官方网站行业内也称之为导热油加热器)的工作原理与普通导热油电加热器基本一致,其工作原理是:通过电加热器将电能源转化为热量能源,借以传热媒介导热油,通过高温高压油泵将导热油传输到反应釜内夹套中,将热量能源迅速传递给反应釜体,然后通过内部管道重新流回到加热管加热,并开始下一个传热循环的温度控制机。
反应釜kaiyun·开云(中国)官方网站的运行,需要设备的电控系统、加热系统、管路、泵浦、膨胀油箱等同时进行合作形成循环加热环,运行中利用了传热性能极佳的导热油,在高压泵的作用下的强制循环,达到了给需热设备传热的目的,满足了生产过程中所需要的温度及高精度控温的需求。
反应釜kaiyun·开云(中国)官方网站运行原理使得其成为生物制药、化工行业里重要的的反应釜辅助控温设备,随着工业产业整体的改革,设备使用的场景和功能性也越来越多。久阳机械作为温控行业里奋斗了十年的著名品牌,对于导热油电机热器的温控方案理解到位,优质的服务和诚信是我们打动客户的法宝,期待与您的合作与交流,咨询方案与报价联系13728656632.

本文收录在久阳机械网站:www.huaqili.com,转载请标明出处。