按需定制
按需定制工业温控方案和控温设备
-

-

8小时响应
8小时内提供完整的专业对接服务 -

24小时上门
24小时内安排方案工程师上门看厂 -

终身维护
久阳设备在使用内提供完善的售后服务
咨询热线
0769-82300596
设备型号久阳JO、JOC系列
温控范围常温~300℃
设备规格1200*500*1150+60 mm
工作流量 200~220 L/min
总 功 耗27~29 Kw/h
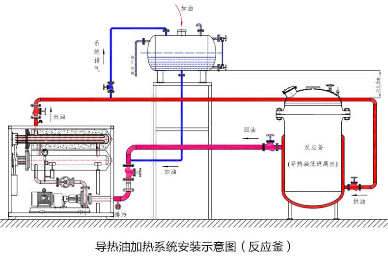
设备用途常用于各类设备的加热控温应用,例如:热压机、反应釜、辊筒机、挤出机等

厂家直销 
保证品质 
高性价比 
型号齐全

01进口配件
02F321加热管
03国标锅炉专用钢
04德国Speck磁力泵
05内部管路保温
06即时冷却功能
07内置膨胀油箱
08隔离式电控箱


久阳热线:0769-82300596
手机:13682545975
QQ:2865684410
邮箱:jiuyang@szjiuyang.com
地址:深圳市光明区凤凰街道东坑社区东进路2号9栋401

按需定制
按需定制工业温控方案和控温设备

8小时响应
8小时内提供完整的专业对接服务

24小时上门
24小时内安排方案工程师上门看厂

终身维护
久阳设备在使用内提供完善的售后服务